Ra:Class DX は、Google Workspace for Education と Google Cloud を利用して教育ビッグデータの収集と分析を行うことで、データ駆動型の教育を推進し、校務の効率化も図り、教育DXを実現します。
見逃しがちだった学習者の学びを深く掘り下げ、教師による適切な支援が実現できます。
データの見える化で勘と経験に頼らない意思決定が可能になります。
データやクラウドの専門家の支援により、安心して活用できます。
学校現場で大人気の
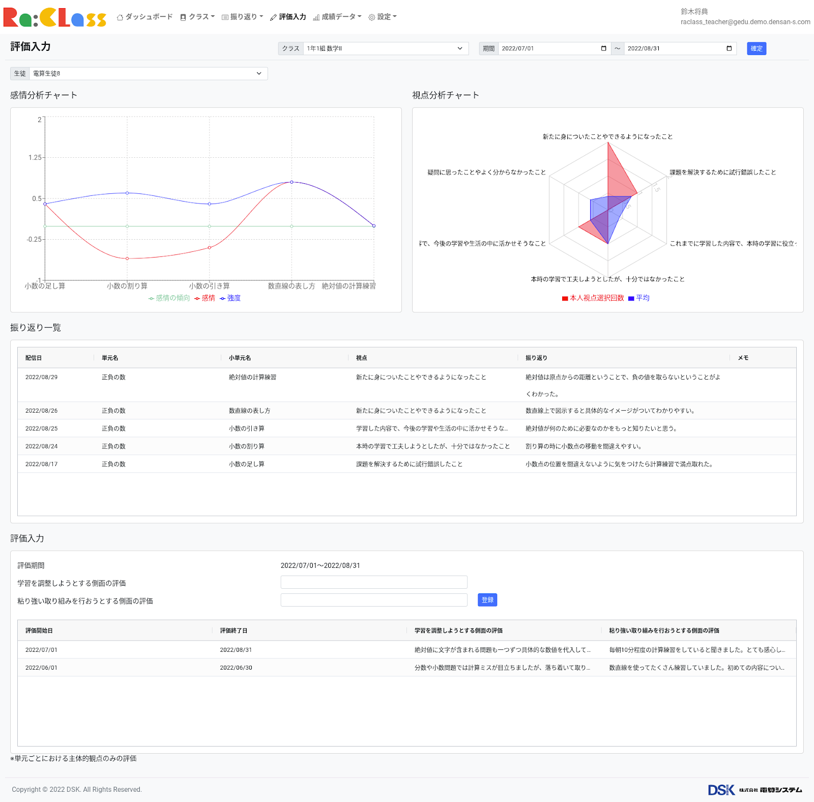
Google Classroom と連携した
オリジナルWebアプリ「Ra:Class」を提供。学習の振り返りを可視化し、観点別評価を支援します。
校務の効率化を実現するための
各種テンプレートなどをご提供。
自動化により校務フローの改善を図るほか、迅速な情報共有を実現します。
Google Workspace for Education Plus の高度なセキュリティ機能の設定支援により、ゼロトラストの環境を構築し、安心安全なICT活用を実現します。
株式会社電算システム
クラウドサービス事業部
〒104-0032
東京都中央区八丁堀2丁目20番8号
八丁堀綜通ビル
03−3206−1778(10時〜18時)



Google Workspace , Google Workspace with Gemini , Gemini Enterprise , Google Meet , Appsheet , Notebook LM , Google Cloud , Chrome , Chrome Enterprise , Chrome OS , Chromebook , Google Maps , Google Meet ハードウェア, Google for Education , Google Workspace for Education , Google Classroom , および Google ドライブ は Google LLC の商標です。